行业动态
汶上县科技管矿迈出新步伐,实现24小时对石材矿山不间断实时监管
- 作者:
- 发布时间:2026-02-06 02:04:17
- 点击:
汶上县自然资源和规划局以石材矿山开发利用监管为切入点,在全市首次引入露天矿山倾斜摄影技术及空间数据采集技术,全面推进科技管矿平台建设,逐步打造科技化、信息化监管新模式。
1、建设视频监控平台,实现动态实时监管
在矿山企业出入口、开采面、矿区内运输道路、设备工作区等重点区域建立视频监控,统一接入汶上县自然资源和规划局、汶上县石材产业服务中心视频监控平台,安排专人值班值守,实现24小时不间断实时监管。

矿山开采视频监控平台
2、建设三维可视化动态监管平台,实现精准有效监管
采用无人机倾斜摄影技术,搭建石材矿山开采三维可视化模型,准确获取矿山企业开采标高、台阶高度宽度、采剥面坡角、开采界线等参数。通过叠加矿业权范围和设计开采标高等标准数据,及时发现超层越界开采、不执行《矿山开发利用方案》等违法违规行为,为矿山开采安全监管及行政处罚提供依据。

汶上县白石镇三维矿区鸟瞰图

开采区局部三维实景图

矿区开采标高三维截面示意图

矿区台阶坡度预警示意图(红色表示坡度超出设计值)
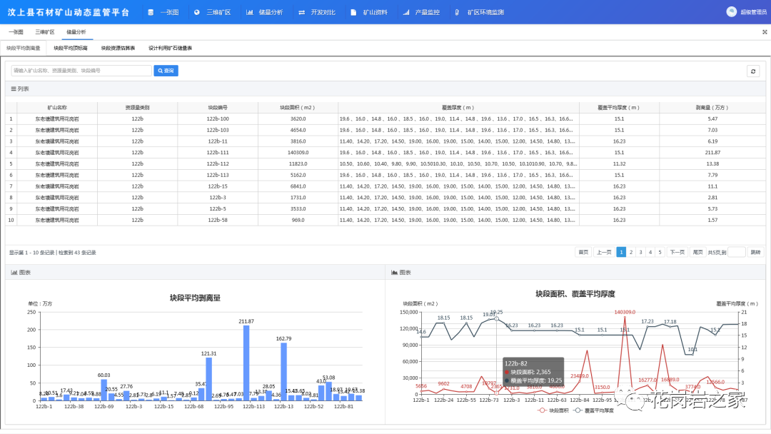
3、建设储量动用数据监管平台,实现资源科学监管
以定期测绘和航拍数据为基础,将储量数据纳入监管平台,利用矿山三维建模获取DEM(数字高程模型),进行数据对比,实现开采区域回溯,动态更新矿山各块段剥离量、块段资源估算量以及矿山储量。通过三维场景、图表、报表等方式,全方位监管矿产资源储量保有、变化情况。

储量动用情况示意图
下一步,汶上县自然资源和规划局将充分发挥科技管矿平台的作用,把矿山企业开采、运输、销售等量化指标逐步纳入平台统一监管,接入现有矿山视频监控、矿山环境监测数据以及矿山督查档案等数据,实现多元化监管数据综合集成,推动矿产资源管理工作再上新台阶。





